發布時間:2022-02-18 08:35:47人氣:次
大型臭氧機應用于污水行業

污水處理用臭氧發生器采用制氧系統或者液氧作為氣源,臭氧濃度高達80-120mg/L,可對各種生活污水、工業廢水、農業污水及醫療廢水等進行預氧化及深度氧化處理,消毒、滅菌、脫色、除味,降COD等
臭氧的生產原料分為空氣、純氧氣、液氧三種。利用干燥空氣制取臭氧獲得的臭氧濃度一般在1%~3%;而利用純氧或液氧生產的臭氧濃度可達10%左右,而且空氣制取臭氧的電耗約為另外兩種方法的2倍
臭氧發生器的氧化消毒特性:
①臭氧作為高效的無二次污染的氧化劑,是常用氧化劑中氧化能力最強的,其氧化能力是氯的2倍。
?、诔粞跸臼躳H值、水溫及水中含氨量影響較小。
?、鄢粞跞コ⑸?、水草、藻類等有機物的嗅、味,效果良好,脫色能力比Cl2和ClO2更為有效和迅速。
?、芡都映粞跄芨淖冃×筋w粒表面電荷的性質和大小,使帶電的小顆粒聚集;同時臭氧發生器氧化溶解性有機物的過程中,還存在“徽絮凝作用”,對提高混凝效果有一定作用。
?、莩粞跸拘Ч?,劑量小,作用快,不產生三氯甲烷等有害物質,同時還可使水具有較好的感官指標。
⑥臭氧能將水中不易降解的大分子有機物氯化分解為小分子有機物,并向水中充氧使水中溶解氧增加,為后續處理(特別是生物處理)提供了更好的條件。
污水處理用臭氧發生器的運行條件取決于行業種類和廢水種類。這些運行過程可以按系類方式分類:
1)整個處理流程(單純化學工藝,化學、生物和化學、生物、物理的組合工藝)
2)應用(用于水循環使用的室內預處理,或用戶間接排放到公共水處理設施的水,及用于直接排放至河流和海灣的管網末端的水處理)
3)去除化合物(有毒或有色物質的氧化轉化,降低綜合參數(DOC或COD),消毒或去除顆粒物)整個處理流程(單純化學工藝,化學/生物和化學/生物/物理的組合工藝)。
通常采用臭氧氧化可生物降解過程相組合工藝或采用高級氧化技術(AOPS)提高氧化的效率 (如O3/H2O2),可降低臭氧用量和運行費用。目前,在大多數情況廢水的臭氧氧化單元置于多及生物降解系統中的化學氧化之前,有時也置于化學氧化處理單元后面(即O3-生物處理-O3系統)。
工業應用中通常采用臭氧氧化和生物降解過程相組合的工藝,可以降低臭氧用量和運行費用。在工業廢水臭氧氧化系統后中,最常用的氣液接觸器是裝有擴散器或文丘里注射器的鼓泡塔反應器,它們多數以串聯逆流模式運行。很多反應器在加壓狀態下運行,以期達到較高的臭氧傳質速率,這樣又能提高整個工藝的效率。
污水處理用臭氧發生器的應用范圍:
1、工業冷卻水處理
2、各種工業生產廢水處理
3、水產養殖用水處理
4、管道直飲水處理
5、醫療廢水處理
6、屠宰加工廠廢水處理
7、城市生活污水處理
臭氧的物理化學性質臭氧在常溫下為藍色氣體。有刺激性特殊氣味;液態時為藍黑色,熔點為一192.5±0.4℃=(760mmH曲,沸點為一111.9+0.3℃c760mml-I曲,氣體密度21—44g/L,溶解度為O.68g/I_.,溶解系數為032。理論上臭氧的溶解度隨溫度的升高而降低.它對紫外線的最大吸收波長為254nm,工作環境中允許的最大濃度TCV≤0.1。臭氧是一種強氧化劑,蒸氣的還原電位在酸性介質中為一2.07V,在堿性介質中為一124V。臭氧在水中的分解速度很快.在含有雜質的水溶液中能迅速回復到氧氣的狀態,其衰期為5—30rain.若水溫接近0℃時能更穩定些。研究表明。臭氧在水中的分解速度隨水溫和pH值的提高而加快,由于臭氧具有強氧化性,因此能與除了金、鉑外的所有金屬發生反應,能氧化許多有機物,極易與一SH、=s、一NH、=NH、一OH和一CHO等反應;與芳香族化合物也能反應.但速度慢些:對于脂肪族化合物幾乎沒有效果?;诔粞跄苎趸饘俚脑?,因此在實際的生產中常使用含25%的鉻鐵合金來制造臭氧發生設備.而且在發生設備和計量設備中,不能用普遍的橡膠作密封材料,必須采用耐腐蝕的硅膠或者耐酸橡膠。
1:飲用水的消毒和深度處理臭氧在飲用水中的應用已有百年的歷史,早在1893年.荷蘭建立了世界上第一座臭氧處理飲用水的裝置.對RJ曲e河水進行消毒處理。飲用水的處理不僅要能有效的消毒殺菌,而且必須去除微污染物質。在傳統的飲用水處理工藝中大多使用氧氣或次氯酸鈉作為消毒劑和氧化劑。氯能有效殺滅水中的細菌.但近年來發現氯處理產生的一些副產物如三氯甲烷等有機鹵代物具有一定的毒性,甚至有致癌、致畸、致突變作用。為此.飲用水的臭氧處理技術受到重視和深入研究。研究表明臭氧不僅具有很強的消毒殺菌作用,還可以氧化去除水中的微污染物質.這些微污染物往往難以生物降解,如腐殖酸、農、氯代有機物等。而且臭氧氧化較為徹底.較少產生副產物。
2:水體的除臭脫色廢水中的有機或無機物含有硫和氮是引起臭味的主要原因.當投加1—2mg/L低濃度的臭氧于廢水中時。就可氧化這些物質起到除臭效果。值得~提的是.臭氧作了脫除異昧外.還可防止異味的再產生。這是由于臭氧發生器產生的氣體中含有大量的氧氣或空氣,而產生臭味的物質易在缺氧環境下導致發臭,若采用臭氧處理時,在氧化除臭的同時,形成了富氧環境.可阻止臭味的再產生。臭氧對水體中的著色有機物具有氧化分解作用.微量的臭氧就能起到良好的效果。著色有機物一般是具有不飽和鍵的多環有機物,用臭氧進行處理時能夠打開不飽和化學鍵,使分子斷鍵.從而使水變清。國內已開展了利用臭氧對印染廢水脫色處理的基礎性研究工作。
3:廢水中無機和有機污染物質的奧氧化處理工業廢水中最先采用臭氧化法處理的是含氰廢水和臺酚廢水。氯化物經臭氧氧化后生成的氰酸鹽其毒性僅為氰化物的1/100左右,甚至可進一步氧化成無害化物質。用臭氧處理鐵氰鉻合鹽則比較困難,但對其他氰鉻量的銅離子能促進臭氧對氰的分解。臭氧還可用于處理含金屬離子廢水,將存在于廢水中的金屬離子氧化為不溶于水的化合物。臭氧能與各市地多有機物或官能團發生反應.如c=c、c苫c、芳香化合物、雜環化合物、N=N、c;N、一OI-l、一SH、一NH2、一cH等。臭氧破壞和去除廢水中污染物的作用已被廣泛研究。對有機物臭氧化的產物也進行了一些研究,臭氧化產物主要是一元醛、二元醛、醛酸、一元羧酸、二元羧酸等有機小分子。3.4臭氧在冷卻水處理中的應用臭氧具有殺菌、緩蝕和阻垢的功效.可代替傳統的化學劑處理循不冷卻水,而且處理費用低于化學劑處理方法,處理后無二次污染問題。美國自20世紀70年代末開始研究臭氧對冷卻水的處理,至今已成功用于130多座冷卻塔.最大的循環水量達1000m/h.運行情況良好。應當注意的是,腐蝕和生物結垢的防止主要取決于系統中水的化學性質,臭氧處理能夠有效的防腐蝕,抗生物結垢,但不應過分依糊于臭氧處理,在實際應用中要注意水質的變化。
4:結語臭氧技術的發展已多年的歷史,
在水處理方面也得到了廣泛的研究和應用。隨著科學技術的發展,與臭氧發生器相關的電源、介電體材料、氣源制備與控制、檢測等諸多方面的改善,將有效提高臭氧的產量,降低能耗。同時,對臭氧在水處理方面的研究也將會有新的突破和進展。想信大型臭氧發生器將被廣泛應用于我國的水處理行業中,結社會帶來健康和清潔

設備技術特點
1、臭氧發生器由不銹鋼框架殼體、臭氧發生裝置專用配套高頻高壓電源、電控配置、軸流式風機、等部分組成。
2、設備整體表面美觀,穩定性好。
3、臭氧發生器核心部件采用,介質正極,合金材料覆蓋等技術,表面帶有防腐防潮涂層,臭氧產生量大,運行穩定,正常環境情況下,壽命長達5-8年。
4、核心技術、高性價比:該類臭氧發生器是使用高頻電源系統,使電場內或電場周圍的氧分子發生電化學反應,從而制造臭氧。該臭氧發生器具有技術成熟、工作穩定、使用壽命長、臭氧產量大(等優點,國內外相關行業使用最廣泛的臭氧發生器
5、采用水冷卻發生管,風冷卻電源的方式:臭氧發生器工作時會產生大量的熱能,需要冷卻,否則臭氧會因高溫而邊產生邊分解。水冷型發生器冷卻效果好,工作穩定,臭氧無衰減,并能長時間連續工作
6、采用石英管放電技術:石英管由于具有介電常數高、壁厚均勻、橢圓度好、耐高溫、耐潮濕等特點而最常被一些高性能的臭氧發生器使用。陶瓷板易脆裂,只適用一些小型發生器。陶瓷管的壁厚和橢圓度不易控制,容易出現放電不均勻的問題,所以使用的不多。玻璃管和搪瓷管介電常數低,耐高溫性能差,易炸裂,只有在一些低端發生器上使用


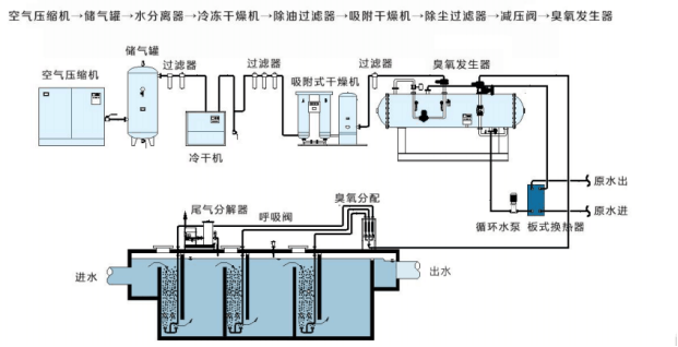
大型污水臭氧機整套系統
臭氧系統主要由臭氧發生器、氣源系統、控制系統組成。臭氧發生器包括臭氧發生裝置(臭氧放電室)和臭氧電源裝置兩大部分;氣源系統包括空氣壓縮機、冷凍式干燥機、吸附式干燥機或制氧機、空氣過濾器等;臭氧濃度檢測裝置等外圍設備可根據需方需要配備。
空氣源/富氧源臭氧發生器系統組成示意圖如下:

空氣處理系統由空壓機、冷凍式干燥機、吸附式干燥機或制氧機、油水分離器、空氣過濾器組成,為臭氧發生器提供合格的氣源??諝鈮嚎s機采用螺桿式空壓機,出氣效率高,噪音小,運行費用低。儲氣罐用于把空氣壓縮機提供的壓縮空氣預先儲存緩沖,并使其給出的壓縮空氣壓力恒定,氣流量恒定,保證下游凈化設備的使用條件。冷凍式干燥機是將飽和狀況下的壓縮空氣降溫冷凝除水,正常工作條件下可去除壓縮空氣中約80%的水分,除水量大,能耗低,屬于淺度除水,必須有吸干及配合才能滿足臭氧放電要求。吸附式干燥機是應用變壓吸附原理和無熱再生方法對壓縮空氣進行干燥的一種除濕凈化裝置,屬于深度除水,氣源可達到大氣露點-50℃左右。過濾器包括主管道過濾、除油過濾、除塵過濾等,保證進入吸附式干燥機的氣源含油量小于0.01mg/m3,保證進入臭氧發生器的氣源粉塵顆粒度小于1μm乃至0.01μm。
合格的原料氣源由減壓閥減壓,由露點儀在線監測進氣露點后經閥門,壓力表、溫度表現場顯示進氣壓力、溫度后進入臭氧放電室。在臭氧放電室內的中頻高壓電場內,部分氧氣變成臭氧,產品氣體為臭氧化氣體,經壓力、溫度、流量監測后,入接觸池或氧化塔。接觸池(或氧化塔)內部布有微孔曝氣盤,臭氧氣體通過微孔曝氣盤投加到水體中。
控制系統采用PLC與工業控制級計算機相連接,臭氧發生器采用國際先進的中頻放電技術,內部設有CPU核心控制,設計了軟啟動及軟卸載功能,并可平滑線性調節臭氧發生器的投加功率,以達到10%-100%調節臭氧產量,最大限度降低需方的運行成本。
臭氧制備間內安裝有臭氧泄漏報警儀,當制備間內環境中臭氧泄露超標時,系統根據檢測信號來決定輸出報警、啟動排氣風扇或停機。
尾氣破壞器采用加熱催化的方式將臭氧分解,整個尾氣破壞器的控制由尾氣破壞箱控制。分解后的氣體臭氧濃度小于0.16mg/m3,可直接排放到大氣中。
核心賣點
源頭廠家,設備穩定,質保期一年,七天無理由支持退換貨,終身售后
每臺設備使用年限5-8年時間
服務介紹
1,誠實交易:不虛抬高價
2. 陽光交易:公開透明,免費設計方案
3,安全交易:交易簽署合同
4,服務 :從配置設計,到選型,簽合同,發貨,全程跟蹤服務
【您找我】:您省錢,我服務。
【 為您服務】:誠信配置臭氧機。
【從業多年】:為每一位客戶找到合適的臭氧機。
【為客所想】:為您省錢,節約成本
本人業務戰績:已為200-500家食品廠企業,300家化妝品廠企業,200家食用菌企業,280家水產養殖企業,污水企業1000家,養殖行業800家,總服務2800家企業配置臭氧機,其中包括,錢大媽,牧原,成發食用菌,海大集團,農墾,成都蛟龍,廣州融創,廣州動物園 ,知名企業
佳環服務原則